在科研过程中,找到合适的期刊是很关键的一步。paperxie 的期刊查询与选择系统,能为大家提供不少便利~
官网点击直达: https://write.paperxie.cn/journal/inquiry
paperxie 的期刊查询与选择系统是专业的学术期刊查询平台,提供 2025 年 journal 索引期刊数据。它按照 SCI/SCIE、ESCI、SSCI、AHCI、EI 等不同数据库分类,满足不同科研对期刊数据库的需求。
学科覆盖十分广泛,环境科学与生态学、数学、综合学科等基础学科,医学、材料科学、生物学等热门学科,工程技术、计算机科学、化学等工科与理科,地球科学、物理与天体物理、农林科学等特色学科,都能在系统里找到对应期刊分类。不管你是哪个学科的研究者,都能精准定位所在学科领域的期刊资源。而且,系统支持两种便捷查询方式,既可以通过期刊名称关键词搜索,快速找到目标期刊;也能通过学科分类浏览,全面系统了解所在学科领域的期刊。

系统以清晰表格形式,展示期刊的影响因子、JCR 分区、国内分区、年发文量等关键指标。影响因子反映期刊学术影响力,JCR 分区和国内分区能让科研人员快速了解期刊级别层次,这些关键指标对筛选合适期刊至关重要,帮助大家更有针对性选择与研究成果匹配的期刊。

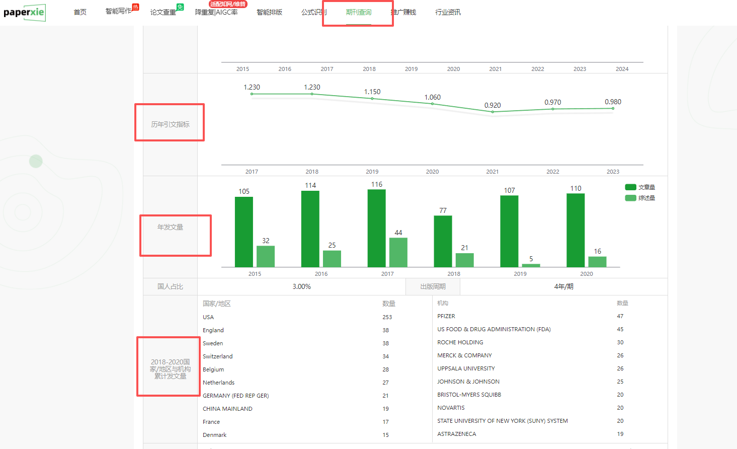
系统提供详细期刊信息页面。以 AAPS Journal 为例,能看到 ISSN、EISSN 等基本标识信息,还有期刊官网、作者指南、出版社等信息,甚至开源占比 / 开源被引用占比、版面费也清晰展示。这些信息让科研人员在后续与期刊相关的工作中,能提前了解很多重要内容。

系统还有数据可视化图表分析功能,像历年影响因子变化趋势图,能让科研人员直观看到期刊影响力发展情况,帮助判断期刊发展态势,做出更明智的选刊决策。
整个系统界面简洁友好,操作方便,数据全面准确。有了 paperxie 的期刊查询与选择系统,选刊不再是难题,快用起来,为科研助力~
